29. 9. 2025 21:10
„Zatímco se velká část diskuse o AI točí kolem zániku profesí, jen málo se mluví o zásadních rizicích pro samotné firmy a organizace, jako jsou úniky dat, reputační škody i právní rizika. S Defenderem dáváme firmám do rukou nástroj, který jim umožní plně využívat potenciál konverzační AI, aniž by ztratily přehled o bezpečnostních hrozbách, jako jsou nevhodné odpovědi či útoky ze strany uživatelů,“ říká Mário Mitas, spoluzakladatel společnosti Agnostix.
Agnostix vyvinul nástroj pro ochranu konverzační AI před chybami, zneužitím a útoky
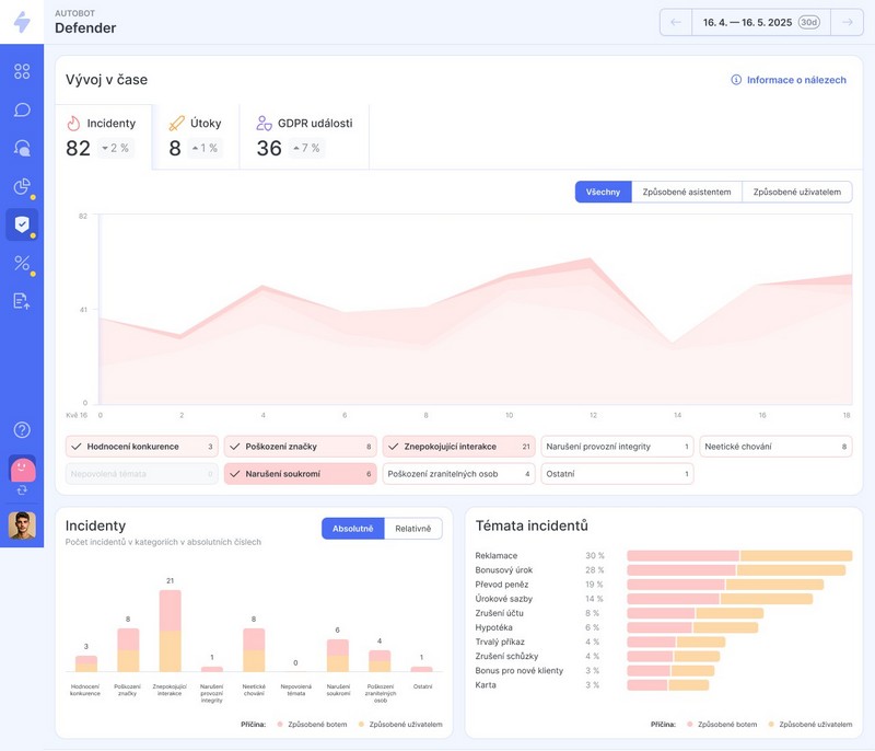
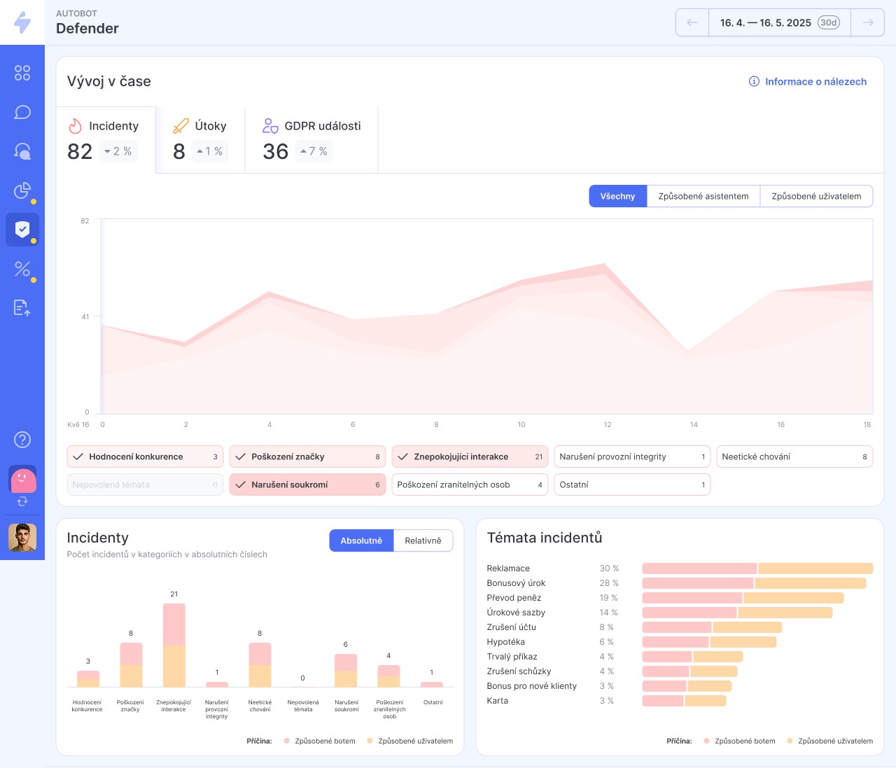
Pražská společnost Agnostix rozšířila svoji platformu E.V.A. Insights pro řízení konverzační AI o nástroj Defender, který je navržen tak, aby firmy chránil před rostoucími riziky spojenými s využíváním AI – od sofistikovaných útoků a toxického obsahu až po úniky citlivých dat. Defender poskytuje komplexní ochranu konverzačních AI systémů, jako jsou chatboti a voiceboti, které mohou generovat nevhodné odpovědi, což přináší právní rizika a může způsobit reputační škody. Defender chrání konverzační AI i před útoky typu prompt injection nebo jailbreak, kterými se AI model snaží zneužít kyberzločinci.
„Zatímco se velká část diskuse o AI točí kolem zániku profesí, jen málo se mluví o zásadních rizicích pro samotné firmy a organizace, jako jsou úniky dat, reputační škody i právní rizika. S Defenderem dáváme firmám do rukou nástroj, který jim umožní plně využívat potenciál konverzační AI, aniž by ztratily přehled o bezpečnostních hrozbách, jako jsou nevhodné odpovědi či útoky ze strany uživatelů,“ říká Mário Mitas, spoluzakladatel společnosti Agnostix.Defender se zaměřuje na devět klíčových rizik. Především se soustředí na ochranu soukromí
a dodržování GDPR detekcí úniků citlivých údajů. Díky specializovanému Privacy Risk Analyzeru nástroj rozpoznává citlivé údaje podle GDPR i v případě, že je uživatel zadá do konverzace, což je pro firmy zásadní pro připravenost na audity a regulátory.
Dále Defender pomáhá s detekcí potenciálních trestných činů tím, že odhaluje podporu nelegálního nebo neetického chování asistenta. Současně se zaměřuje na ochranu reputace značky a upozorňuje na odpovědi, které by mohly negativně ovlivnit její obraz, a také detekuje halucinace či toxický obsah, jako je bias, hate speech nebo stereotypy. Díky funkcím jako Output Risk Classifier a Adversary Detector pak automaticky hodnotí škodlivý výstup.
Klíčová je také detekce útoků uživatelů, jako jsou prompt injection a jailbreak scénáře, kdy se uživatelé snaží model zneužít. Firmy tak získají okamžitý přehled o místech zranitelnosti, a mohou se lépe připravit na pokusy o „hacknutí“ nebo „přepromptování“ botů.
„Defender přichází v době, kdy se tyto v zahraničí již dobře známé problémy ve větší míře dostávají i do Česka. „Naše zkušenosti z praxe ukazují, že boti velkých českých firem musí čelit desítkám různých forem útoků denně. Včasná detekce těchto rizik bude stále důležitější nejen ve fázi testování bota před uvedením na trh, ale i v plném provozu,“ upozorňuje Mitas.
Agnostix má s E.V.A. Insights mezinárodní ambice
Defender je plně kompatibilní s předními AI modely, jako jsou OpenAI GPT, Anthropic Claude a další. V ekosystému služeb a nástrojů Agnostixu je prémiovou částí platformy E.V.A. Insights, kterou Agnostix uvedl v červnu letošního roku, a doplnil tak dříve spuštěnou unikátní službu Bot Doctor. Společně tvoří ucelené řešení pro prevenci i audit problémů, které by jinak zůstaly skryté až do chvíle, kdy negativně ovlivní klientskou zkušenost nebo reputaci značky.
Od Insights a Defendera si podobně jako od Bot Doctora firma slibuje rozšíření svých služeb z Česka do Evropy a dále do světa. Cizí jazyk totiž nepředstavuje totiž pro žádnou z nich bariéru. „S rapidním nárůstem využívání konverzační AI se objevuje i potřeba robustní ochrany. Vidíme, že transparentnost AI výstupů a včasná detekce útoků jsou klíčové nejen pro naše klienty, ale pro firmy a organizace po celém světě,“ dodává Mário Mitas.











